隨著我國水資源環境的惡化,人們生活水平的提高,家庭飲用水安全日益得到人們的重視。一些水質較差的區域或者健康飲水意識較強的人群,慢慢都會選擇在家里安裝一套全屋凈水器,保證一大家子的飲用水安全和需求。
 
那么,如何安裝全屋凈水器?對于行內的人來講,或許在安裝全屋凈水器之前,他便已經胸有成竹,考慮好要如何搭配凈水器產品使用。但大多數行外人還是對全屋凈水器安裝很不了解。今天,漢斯頓小編就為您全面解析下全屋凈水器的安裝結構及其使用功能。
	 
	 
安裝全屋凈水器前,建議先了解一下家里自來水的質量。如果是污染比較嚴重的,建議可選擇精細一點的過濾方式。如在全屋凈水器前多安裝一個前置過濾器等等。其次,還要了解下家里的用量水情況,根據家庭日常飲用水量去選擇全屋過濾器。
 
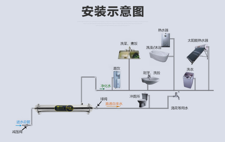
一般來說,全屋凈水器可直接安裝在家里的自來水總進水口,也可在其之前再添加一級前置顧慮器。大體安裝流程為前置過濾器,全屋凈水器,再分流到軟水機和直飲機。這樣的安裝結構,可以達到飲用水雙出水的效果,滿足全家人的凈化飲用水需求。
 
全屋凈水器的各個階段過濾都有哪些功能呢?第一,前置過濾器是對全屋用水起到第一道粗過濾的設備,通常安裝在入戶水表后,可以濾除自來水中的泥沙、鐵銹、大顆粒物質。
 
第二,安裝在前置過濾器后端的全屋凈水器,采用超級過濾膜過濾。它利用活性炭和KDF的吸附作用,可去除自來水中的余氯、膠體和雜質等。因此,經過全屋凈水機過濾的水達到了飲用水標準,但不能直接飲用。一般需要連接純水機再進行過濾或者燒開飲用。
 
第三,軟水機安裝在全屋凈水器的后面,出水口可安裝在洗澡間內,解決全家洗浴用水問題。軟水機的過濾原理是:通過天然樹脂置換出水中的鈣、鎂離子等,降低水的硬度,軟化水質,減少水中礦物質對衣物和皮膚的磨損,呵護肌膚,保護衣料,避免水中礦物質在潔具、餐具等形成黃斑,避免水管、熱水器花灑產生水垢,提供方便的生活用水。
 
第四,直飲機也是安裝在全屋凈水器的后面,一般可用家用純水機,也可以廚飲一體機等。全屋凈水器凈化后的水再到達純水機過濾,經過第四級——RO膜過濾之后,凈化水可達到直接飲用的效果。
 
全屋凈水器可以最大程度滿足家庭的健康飲用水需求,但安裝成本也相對較高。目前,條件好一些或者飲用水意識較強的家庭,已基本安裝有全屋凈水器。如果您也想安裝全屋凈水器,建議可以找凈水器十大品牌——漢斯頓,我們將全程為您提供安裝建議和服務,保障您的家庭飲用水更安全更有保障!
 
 
 




 
							
 
  
							 
							 
							 
							
 
  
  
  
 
 
							
 
							 
							